알서포트, AI로 사업 다각화 원격 기술에 AI 접목 신규 서비스도 출시
원격지원 ‘리모트콜’·원격제어 ‘리모트뷰’ 등에
AI 접목!

글로벌 원격솔루션 전문기업 알서포트가 인공지능(AI) 기술로 비즈니스 포트폴리오의 전면적인 확대를 추진하고 있다. AI를 접목해 주력 제품인 원격 솔루션을 고도화하는 한편, AI 기반의 신규 서비스를 출시해 사업을 다각화한다는 전략이다.
알서포트는 독자적인 기술로 전세계 원격시장 태동기인 2001년부터 국내외 시장을 선도해온 기업이다. 전체 매출의 60% 이상이 해외에서 발생하는 보기 드문 기업용 소프트웨어(B2B SW) 기업으로, 일본 원격 솔루션 시장 점유율 1위, 글로벌 원격 소프트웨어 시장 점유율 7위를 차지했다. 일본, 중국, 유럽, 동남아시아 등 전세계 2만5000여 기업에 원격 솔루션을 공급하고 있다.
매년 매출액의 20%를 연구개발(R&D)에 투자하고 있는 알서포트는 지난해 AI 기술 투자를 적극 확대, 주력 제품인 원격지원 솔루션 ‘리모트콜’, 원격제어 솔루션 ‘리모트뷰’에 AI 기술을 접목해 고도화를 추진했다. 최근 출시한 AI 기반의 제조업 생산설비•OT망 원격접속 통제 솔루션 ‘리모트뷰OT’가 대표적이다.

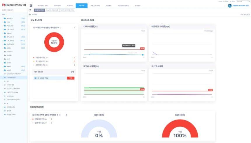
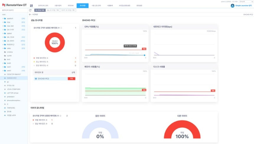
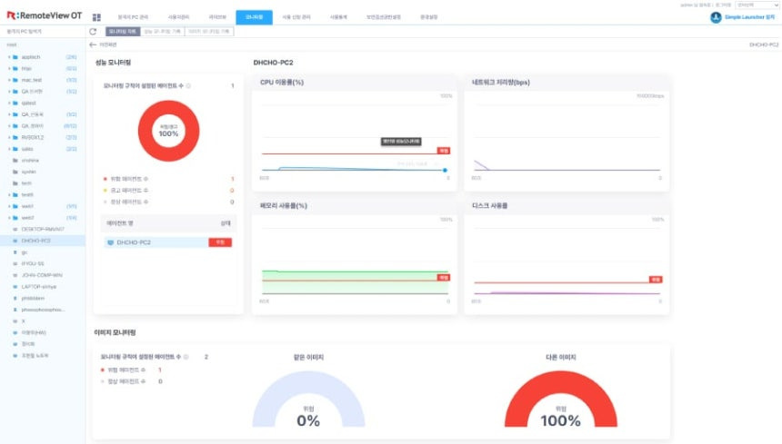
‘리모트뷰OT’는 스마트팩토리를 비롯한 제조업 OT망에 최적화된 AI기반의 원격접속 통제 솔루션이다. 알서포트의 20년 이상 축적된 원격 기술에 AI 기반의 행위 분석 및 이력 분석을 접목한 제품이다.
제로트러스트 관점의 엄격한 보안 관리 및 통제 기능을 제공해 랜섬웨어 등 악성코드 감염이나 해킹 위협을 최소화하며, AI 기반의 지능형 행위 분석 및 이력 분석을 통해 이상 징후를 탐지해 산업시스템의 운영 효율성과 보안 수준을 모두 향상시킨다.
알서포트는 AI 기술을 통한 원격 제품의 고도화와 동시에 AI 회의록 솔루션인 ‘AI레포토(AI:repoto)’를 신규 출시했다. 알서포트의 독자적인 AI 파인튜닝 기술과 축적된 STT(Speech-to-Text, 음성 텍스트 변환) 기술력이 결집된 제품이다. 자체 테스트 기준, 99.8%의 음성인식 정확도를 자랑하며, 최대 동시 20명까지 정확하게 음성을 구분할 수 있다.
지난해 10월 ‘AI레포토’를 일본에 선출시한 알서포트는 올해 1월 일본 최대 통신사 NTT도코모 도쿄 지사에 정식 공급했다.
서형수 알서포트 대표는 “알서포트가 기업용 소프트웨어(B2B SW) 수출 기업으로 자리 매김할 수있었던 이유는 선도적인 기술 투자에 있다”며 “AI 기반의 신규 서비스와 주요 제품의 고도화를 통해 국내 시장 뿐만 아니라 일본, 동남아 등의 디지털전환(DX)을 넘어 AI전환(AIX) 시장 선점을 위해 전력을 다할 것”이라고 말했다.
👇원문기사👇
알서포트, AI로 사업 다각화… 원격 기술에 AI 더하고, 신규 서비스도 출시
원격지원 ‘리모트콜’·원격제어 ‘리모트뷰’ 등에 AI 접목 글로벌 원격솔루션 전문기업 알서포트가 인공지능(AI) 기술로 비즈니스 포트폴리오의 전면적인 확대를 추진하고 있다. AI를 접목해
n.news.naver.com
