알서포트 AI 기반의 생산설비•OT망 원격접속 통제 솔루션 '리모트뷰OT' 출시
글로벌 원격솔루션 전문기업 알서포트가 AI 기반의 제조업 생산설비•OT망 원격접속 통제 솔루션 ‘리모트뷰OT’를 출시했다고 15일 밝혔다.
‘리모트뷰OT’는 SCADA 등 제조업 OT망에 최적화된 AI기반의 원격접속 통제 솔루션으로, 알서포트의 20년 이상 축적된 원격 기술에 AI 기반의 행위 분석 및 이력 분석을 접목한 제품이다. 제로트러스트 기반의 보안 설계로 랜섬웨어, 해킹 등의 위협을 방지하고 안정적인 생산설비 운영을 지원한다.
일반 IT망과 달리 OT망은 산업용 기기, 생산설비, SCADA, PLC 등 다양한 시스템이 혼재된 복잡한 구조를 이루고 있다. OT망에 문제가 발생하면 생산 중단으로 이어져 막대한 손실을 초래할 수 있는 만큼 안정적인 운영을 위해 강력한 보안은 물론, 원격접속 및 관리가 필수로 인식되고 있다.
알서포트의 독자적인 원격제어 기술로 개발한 OT망 원격접속 통제 솔루션 ‘리모트뷰OT’는 생산설비의 실시간 모니터링 및 신속한 원격 대응을 가능케해 생산 연속성 및 설비 가용성을 극대화한다.

제로트러스트 기반의 엄격한 보안 관리 및 통제 기능을 제공해 랜섬웨어 등 악성코드 감염이나 해킹 위협을 최소화하며, AI 기반의 지능형 행위 분석 및 이력 분석을 통해 이상 징후를 탐지해 산업시스템의 운영 효율성과 보안 수준을 모두 향상시킨다.
원격 접속 시 다중 인증(MFA: Multi-Factor Authentication)을 기본으로, 세밀한 접속 권한 설정을 통해 악의적인 또는 허가되지 않은 접속을 차단한다. 모든 원격 접속 기록 및 원격 접속 시 행위에 대한 상세한 로그를 제공하며, 자동 녹화 기능을 이용해 더욱 정확하게 기록할 수 있다.

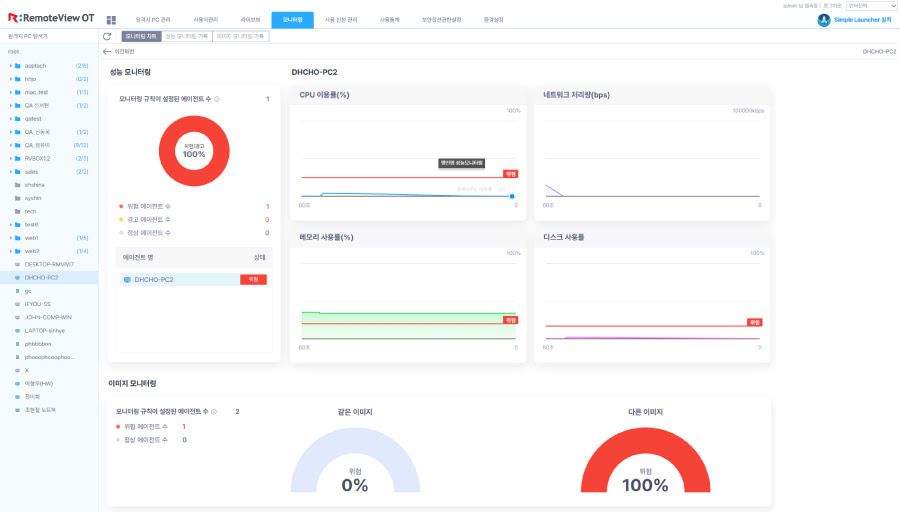
‘리모트뷰OT’는 강력한 보안 기능과 함께 관리 편의 기능을 제공한다. 직관적인 대시보드를 통해 실시간으로 모니터링 정보를 확인할 수 있어 신속한 장애 대응을 통한 안정적인 생산설비 운영이 가능하다. IT망과 OT망의 원격접속 운영 및 관리를 하나의 통합 플랫폼으로 수행함으로써 운영의 복잡성은 감소하고 업무 효율성은 증대된다.
셋톱박스 형태의 원격제어 하드웨어 솔루션 '리모트뷰박스(RemoteViewBOX)'를 기반으로 스마트팩토리는 물론, 프로그램 설치가 어려운 구버전 또는 저사양 제어시스템이나 폐쇄망 등 다양한 환경에 최적화된 ‘OT망 원격접속 통제 토털 오퍼링’을 제공하는 것도 차별점이다.
서형수 알서포트 대표이사는 “제조업과 같이 시스템 중단이 막대한 비용 손실로 이어질 수 있는 산업은 안정적인 시스템 운영을 위해 강력한 원격접속 통제가 필수”라며 “AI 기반의 OT망 원격접속 통제 솔루션 ‘리모트뷰OT’는 복잡다단한 OT망에 최적화된 강력한 보안과 관리 기능을 제공해 지속가능한 스마트 제조 환경 및 기업 경쟁력 강화에 기여할 것”이라고 말했다.
한편, AI 기반의 OT망 원격접속 통제 솔루션 ‘리모트뷰OT’에 관한 자세한 내용은 홈페이지에서 확인할 수 있다.
👇원문 보러가기👇
알서포트, 생산설비 원격접속 통제솔루션 '리모트뷰OT' 공개
[파이낸셜뉴스] 알서포트가 인공지능(AI) 기반 제조업 생산설비·OT망 원격접속 통제 솔루션 '리모트뷰OT'를 공개했다. 15일 알서포트에 따르면 리모트뷰OT는 'SCADA' 등 제조업 OT망에 최적화된 AI 기
www.fnnews.com
👇무료 체험신청👇
무료 체험 신청
무료 체험 신청 - 리모트뷰의 모든 기능을 14일간 무제한으로 즐기세요. 원격 제어 서비스 이용/도입을 고려하고 계신가요? 리모트뷰만 있으면 원격 제어부터 원격 기기 관리까지 한 번에 가능합
content.rview.com
🚀알서포트의 월간 뉴스레터 <알짜레터>를 구독해주세요👇
